榕枫(上海)环保科技有限责任公司 > 行业知识 >
目前烟气脱硫技术种类达几十种,按脱硫过程是否加水和脱硫产物的干湿形态,烟气脱硫分为:湿法、半干法、干法,三大类脱硫工艺。

半干法脱硫流程

半干法脱硫工艺

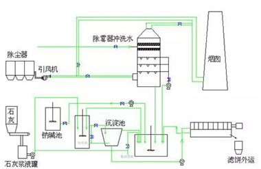
烟气脱硫流程

石灰石-石膏法脱硫

双碱法脱硫工艺

海水脱硫技术

氧化镁脱硫工艺
CONTACT US
联系方式
榕枫(上海)环保科技有限责任公司
地址:上海市青浦区赵巷镇垂姚支路198弄1603号
邮编:201703
电话:021-5975 5530/18301794498
传真:021-5975 5530
邮箱:rongfeng_sh@sina.com
All Rights Reserved Copyright ©2018-2023 榕枫(上海)环保科技有限责任公司 版权所有 沪ICP备2023010940号
沪公网安备31011802005090 IT:Mok